Valbio Déchets Composite - Digitalisation & Supervision Platform
Digital platform combining IoT, AI, and web technologies to monitor internal processes of a plastic sorting and 3D filament production startup, ensuring traceability, optimization, and positive environmental impact.

Tech Stack
Tags
Case Study – “Valbio Composite Waste” Project
Short Description
Valbio Composite Waste is a digital platform developed to digitalize and supervise all internal processes of a startup focused on plastic sorting and 3D filament production. It combines IoT, AI, and web development to provide full traceability and enhanced operational control.
Background & Goals
As part of the Orange Summer Challenge 2025 with Orange Digital Center Tunisia, I participated as a Fullstack Web Developer. My main responsibility was to connect all solution components: IoT, Mobile, and AI, by developing an internal dashboard ensuring real-time monitoring and operational management.
Key Features
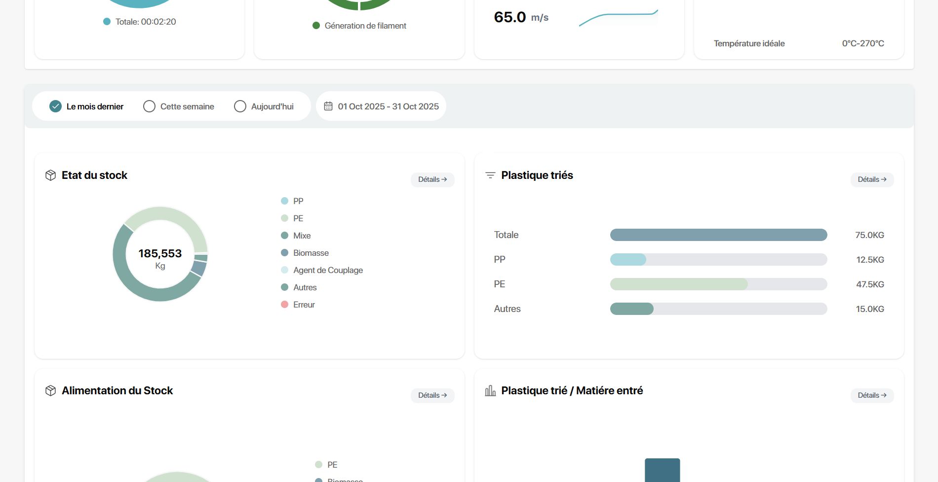
- Real-time monitoring of machines (plastic sorting and 3D filament configuration) using WebSockets and MQTT microservice (NestJS).
- Stock management, tracking raw plastics and produced filaments, real-time notifications, supplier management, visualizing spending and revenue through dynamic charts.
- Employee activity management: account creation and access to stock features.
- Digitalized production tracking: logging every 3D filament batch and machine configuration.
- Real-time monitoring operations from the sorting machine.
- Development of the official startup website: valbio.osc.tn.
startup website Screenshot

